1. 一句话总结

新增生产排产功能页,支持通过甘特图等可视化组件统筹加工单。

2. 使用场景

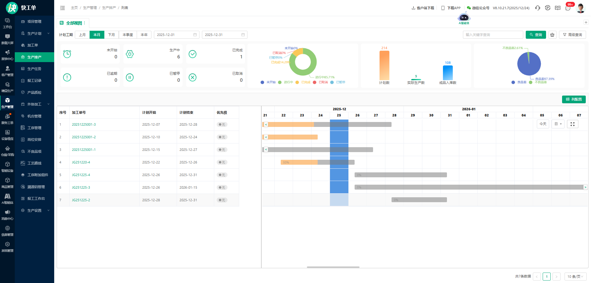
▶️场景一:想全面了解加工单的生产进度与情况?可视化组件精确展示。

▶️场景二:排产计划不直观、查看修改太麻烦?

加工单甘特图支持手动拖动调整工期,还能切换不同时间维度,轻松查看排产全貌;一键定位 “今天”,当日生产安排一目了然。

甘特图采用颜色填充设计,加工单的生产进度直观可视;点击对应任务,即可查看排产详情与进度状态,同时支持单条生产任务的独立排产。

3. 如何使用

1.为用户角色配置对应的排产查看权限。

2.进入“生产排产” ,选择“计划工期”,查看根据组件图查看生产实况并进行排产修改;